優質的服務流程
· quality of service processes ·

需求溝通傾聽客戶需求,了解用戶使用環境和現場工況
方案設計根據現場實際工況,針對性出具解決方案
合同簽訂技術和商務規范確認,簽訂合作協議
產品制作選擇最優質的元器件,嚴格按照技術協議
調試安裝現場規范安裝,靜態動態調試,分析儀運行
售后服務后續維護,持續跟進,終身維修

全國熱線
銷售熱線
公司地址山(shan)東濟(ji)南(nan)市(shi)槐蔭(yin)區(qu)太平河南(nan)路(lu)1567號均和云(yun)谷(gu)濟(ji)南(nan)匯(hui)智港(gang)6號樓(lou)
煙(yan)氣超(chao)低(di)排(pai)放(fang)(fang)實際上是指(zhi)煙(yan)氣中顆粒物的(de)超(chao)低(di)排(pai)放(fang)(fang),排(pai)放(fang)(fang)煙(yan)氣中不僅(jin)包(bao)括煙(yan)塵,而(er)且包(bao)括濕法脫(tuo)硫過(guo)程中產生(sheng)的(de)次生(sheng)顆粒物,因此要(yao)實現煙(yan)氣的(de)超(chao)低(di)排(pai)放(fang)(fang)必(bi)(bi)須(xu)進行必(bi)(bi)要(yao)的(de)除塵處理。

除塵(chen)(chen)(chen)技(ji)術(shu)一(yi)(yi)般包括(kuo):煙(yan)(yan)氣脫(tuo)(tuo)(tuo)硝后(hou)煙(yan)(yan)氣中(zhong)煙(yan)(yan)塵(chen)(chen)(chen)的(de)去(qu)除,稱(cheng)之為一(yi)(yi)次除塵(chen)(chen)(chen)技(ji)術(shu),主流(liu)技(ji)術(shu)包括(kuo):電除塵(chen)(chen)(chen)技(ji)術(shu)?袋式除塵(chen)(chen)(chen)技(ji)術(shu)和(he)電袋復合除塵(chen)(chen)(chen)技(ji)術(shu);脫(tuo)(tuo)(tuo)硫后(hou)對(dui)煙(yan)(yan)氣中(zhong)顆(ke)(ke)粒(li)物(wu)的(de)再次脫(tuo)(tuo)(tuo)除或煙(yan)(yan)氣脫(tuo)(tuo)(tuo)硫過程中(zhong)對(dui)顆(ke)(ke)粒(li)物(wu)的(de)協同脫(tuo)(tuo)(tuo)除,稱(cheng)之為二次除塵(chen)(chen)(chen)或深(shen)度(du)除塵(chen)(chen)(chen)技(ji)術(shu),脫(tuo)(tuo)(tuo)硫后(hou)對(dui)煙(yan)(yan)氣中(zhong)顆(ke)(ke)粒(li)物(wu)的(de)脫(tuo)(tuo)(tuo)除主要采用濕(shi)式電除塵(chen)(chen)(chen)技(ji)術(shu),脫(tuo)(tuo)(tuo)硫過程中(zhong)對(dui)顆(ke)(ke)粒(li)物(wu)的(de)協同脫(tuo)(tuo)(tuo)除主要采用復合塔脫(tuo)(tuo)(tuo)硫技(ji)術(shu),并采用高效的(de)除霧器或在(zai)濕(shi)法脫(tuo)(tuo)(tuo)硫塔內增加濕(shi)法除塵(chen)(chen)(chen)裝置?下面詳細介紹一(yi)(yi)下這幾種除塵(chen)(chen)(chen)技(ji)術(shu)。
電(dian)(dian)(dian)除塵(chen)技(ji)術利(li)用(yong)強電(dian)(dian)(dian)場(chang)電(dian)(dian)(dian)暈放電(dian)(dian)(dian),使(shi)氣(qi)(qi)體電(dian)(dian)(dian)力(li)產生大量自由(you)電(dian)(dian)(dian)子和離子,并(bing)吸附(fu)(fu)在(zai)通過電(dian)(dian)(dian)場(chang)的(de)粉(fen)塵(chen)顆粒(li)上,使(shi)煙氣(qi)(qi)中(zhong)的(de)粉(fen)塵(chen)顆粒(li)荷(he)(he)電(dian)(dian)(dian),荷(he)(he)電(dian)(dian)(dian)后(hou)的(de)粉(fen)塵(chen)顆粒(li)在(zai)電(dian)(dian)(dian)場(chang)庫侖力(li)的(de)作用(yong)下吸附(fu)(fu)在(zai)極板上,通過振打落入灰(hui)斗,經排灰(hui)系統排出(chu),從而(er)達到收塵(chen)的(de)目的(de)。
優點(dian):除(chu)塵效率較高,壓力損失小(xiao),使用方便且(qie)無二次污(wu)染,對煙氣(qi)的溫度及成分敏感度不高,設備運行檢修相對容易,安全可靠性較好。
局限:設備占地面積較大(da),除塵效率受煤種和飛(fei)灰成分的影響較大(da)。
依(yi)據電(dian)(dian)(dian)(dian)極表面灰的清除(chu)(chu)(chu)(chu)是否用水,電(dian)(dian)(dian)(dian)除(chu)(chu)(chu)(chu)塵(chen)(chen)可分為干式電(dian)(dian)(dian)(dian)除(chu)(chu)(chu)(chu)塵(chen)(chen)和濕式電(dian)(dian)(dian)(dian)除(chu)(chu)(chu)(chu)塵(chen)(chen)?干式電(dian)(dian)(dian)(dian)除(chu)(chu)(chu)(chu)塵(chen)(chen)常被(bei)稱(cheng)作(zuo)電(dian)(dian)(dian)(dian)除(chu)(chu)(chu)(chu)塵(chen)(chen),如靜電(dian)(dian)(dian)(dian)除(chu)(chu)(chu)(chu)塵(chen)(chen)技術、低(di)低(di)溫電(dian)(dian)(dian)(dian)除(chu)(chu)(chu)(chu)塵(chen)(chen)技術;濕式電(dian)(dian)(dian)(dian)除(chu)(chu)(chu)(chu)塵(chen)(chen)常被(bei)稱(cheng)作(zuo)濕電(dian)(dian)(dian)(dian),濕電(dian)(dian)(dian)(dian)僅用于濕法脫硫后的二次(ci)除(chu)(chu)(chu)(chu)塵(chen)(chen)?
(1)靜電除塵技術
靜電(dian)(dian)除塵(chen)技術(shu)是在(zai)電(dian)(dian)暈極(ji)和(he)收塵(chen)極(ji)之間(jian)通上高壓直(zhi)流電(dian)(dian),所產生的(de)強電(dian)(dian)場使氣體電(dian)(dian)離(li)、粉塵(chen)荷電(dian)(dian),帶(dai)有正、負離(li)子(zi)的(de)粉塵(chen)顆(ke)粒分別向(xiang)電(dian)(dian)暈極(ji)和(he)收塵(chen)極(ji)運動而沉積(ji)在(zai)極(ji)板上,使積(ji)灰通過(guo)振(zhen)打(da)裝置落進灰斗。

靜電除(chu)(chu)塵器與其他除(chu)(chu)塵設備相比,耗能少(shao),除(chu)(chu)塵效(xiao)率高,適用于除(chu)(chu)去煙氣中(zhong)0.01~50μm的粉塵,而且可用于煙氣溫度高、壓力大的場合(he)。但由于靜電(dian)(dian)除(chu)(chu)塵(chen)器(qi)基于荷電(dian)(dian)收塵(chen)機理(li),靜電(dian)(dian)除(chu)(chu)塵(chen)器(qi)對飛灰性質(如成分(fen)、粒(li)徑、密(mi)度、比電(dian)(dian)阻、黏(nian)附(fu)性等)較(jiao)為敏感,特別對高比電(dian)(dian)阻粉塵(chen)、細(xi)微煙塵(chen)捕集困難,運行(xing)工況變化對除(chu)(chu)塵(chen)效率(lv)也有較(jiao)大影(ying)響。另(ling)外其不能捕集有害氣體(ti),對制造、安裝和操作水(shui)平(ping)要求較(jiao)高。
(2)低(di)低(di)溫電除塵技(ji)術
低低溫電(dian)除(chu)塵(chen)技(ji)術是(shi)通過煙氣(qi)冷卻器降低電(dian)除(chu)塵(chen)器入口煙氣(qi)溫度至酸露點以下的(de)電(dian)除(chu)塵(chen)技(ji)術?

低低溫電除塵技術因煙氣溫度降至酸露點以下,粉塵比電阻大幅下降,且擊穿電壓上升,煙氣流量減小,可實現較高的除塵效率;同時,煙氣溫度降至酸露點以下,氣態SO3將冷凝成液態的硫酸霧,通過煙氣中粉塵吸附及化學反應,可去除煙氣中大部分SO3;在達到相同除塵效率前提下,與常規干式電除塵器相比,低低溫電除塵器的電場數量可減少,流通面積可減小,運行功耗降低,節能效果明顯。但粉塵比電阻降低會削弱捕集到陽極板上粉塵的靜電黏附力,從而導致二次揚塵有所增加?
袋式除塵(chen)技術利用過濾(lv)原理(li),用纖維編織物制作(zuo)的(de)(de)袋式過濾(lv)單元來捕(bu)捉含塵(chen)煙氣中的(de)(de)粉塵(chen)。堆(dui)積在濾(lv)袋表(biao)面的(de)(de)粉餅層在此反(fan)向加速度(du)及(ji)反(fan)向穿透氣流的(de)(de)作(zuo)用下,脫離(li)濾(lv)袋面,落(luo)入灰(hui)斗。落(luo)入灰(hui)斗后的(de)(de)灰(hui)再(zai)經輸灰(hui)系統外排。

優點(dian):布袋除塵器占地面積小;除塵效率高,一般可保證出口排放濃度在50mg/m3以下;處理氣體量范圍大;不受煤種、飛灰成分、濃度和比電阻的影響;結構簡單,使用靈活;運行穩定可靠,操作維護簡單。
局限:受濾(lv)袋(dai)(dai)材料的(de)限制,在(zai)高(gao)(gao)溫、高(gao)(gao)濕度(du)、高(gao)(gao)腐蝕(shi)性(xing)氣體環(huan)境中(zhong),除塵(chen)時適應性(xing)較(jiao)差。運行(xing)阻(zu)力(li)(li)較(jiao)大,平(ping)均運行(xing)阻(zu)力(li)(li)在(zai)1500Pa左右,有(you)的(de)袋(dai)(dai)式除塵(chen)器運行(xing)不久(jiu)阻(zu)力(li)(li)便超過2500Pa。另外,濾(lv)袋(dai)(dai)易破損、脫落,舊袋(dai)(dai)難以有(you)效(xiao)回收利用(yong)。
電(dian)袋(dai)(dai)復(fu)合(he)除塵(chen)(chen)(chen)技術(shu)是電(dian)除塵(chen)(chen)(chen)技術(shu)與(yu)袋(dai)(dai)式(shi)除塵(chen)(chen)(chen)技術(shu)有機結合(he)的(de)(de)(de)一種復(fu)合(he)除塵(chen)(chen)(chen)技術(shu),利用(yong)(yong)前(qian)級電(dian)場(chang)收集大部分煙(yan)塵(chen)(chen)(chen),同(tong)(tong)時(shi)使煙(yan)塵(chen)(chen)(chen)荷(he)電(dian),利用(yong)(yong)后級濾(lv)(lv)袋(dai)(dai)區過濾(lv)(lv)攔截剩余的(de)(de)(de)煙(yan)塵(chen)(chen)(chen),實現(xian)煙(yan)氣凈化?未被前(qian)級電(dian)區捕集的(de)(de)(de)荷(he)電(dian)粉(fen)塵(chen)(chen)(chen),由于電(dian)荷(he)作(zuo)用(yong)(yong)使細微顆(ke)粒(li)極化或凝并成粗(cu)顆(ke)粒(li),同(tong)(tong)時(shi)由于同(tong)(tong)性電(dian)荷(he)的(de)(de)(de)排(pai)斥作(zuo)用(yong)(yong),到達濾(lv)(lv)袋(dai)(dai)表面堆積的(de)(de)(de)粉(fen)塵(chen)(chen)(chen)層(ceng)排(pai)列有序?結構疏松,呈棉絮狀,粉(fen)塵(chen)(chen)(chen)層(ceng)阻力(li)低,容易清灰剝離,因而產生(sheng)了(le)荷(he)電(dian)粉(fen)塵(chen)(chen)(chen)增(zeng)強過濾(lv)(lv)性能的(de)(de)(de)效應,降(jiang)低運行阻力(li),延長(chang)濾(lv)(lv)袋(dai)(dai)壽命?

電袋(dai)復(fu)(fu)合(he)(he)除(chu)(chu)塵(chen)(chen)器(qi)按(an)照結構型式可(ke)分為一(yi)體式電袋(dai)復(fu)(fu)合(he)(he)除(chu)(chu)塵(chen)(chen)器(qi)?分體式電袋(dai)復(fu)(fu)合(he)(he)除(chu)(chu)塵(chen)(chen)器(qi)和嵌入式電袋(dai)復(fu)(fu)合(he)(he)除(chu)(chu)塵(chen)(chen)器(qi)?其(qi)中一(yi)體式電袋(dai)復(fu)(fu)合(he)(he)除(chu)(chu)塵(chen)(chen)器(qi)技術最為成熟(shu),應用最為廣泛(fan)?
優點:對(dui)煤種(zhong)和煙塵(chen)(chen)比電阻變化(hua)的(de)適用性比電除塵(chen)(chen)器(qi)強,運行阻力低于(yu)純布袋(dai)(dai)除塵(chen)(chen)器(qi),濾袋(dai)(dai)壽命較布袋(dai)(dai)除塵(chen)(chen)器(qi)更長,電耗低于(yu)電除塵(chen)(chen)器(qi)。
局限:由于兼有電除塵(chen)和布(bu)袋除塵(chen)兩套單元,運行維護較(jiao)為(wei)復(fu)雜。


濕式電除塵技術是用水沖刷吸附在電極上的粉塵?根據陽極板的形狀,濕式電除塵器分為板式、蜂窩式和管式等,應用較多的是板式與蜂窩式。濕式電除塵器安裝在脫硫設備后,可有效去除煙塵及濕法脫硫產生的次生顆粒物,并能協同脫除SO3、汞及其化合物等?
影(ying)響濕(shi)式電(dian)除(chu)塵(chen)器性(xing)能的(de)主要因素(su)有濕(shi)式電(dian)除(chu)塵(chen)器的(de)結構型式、入(ru)口濃度、粒徑分(fen)布(bu)、氣流分(fen)布(bu)、除(chu)塵(chen)器技術狀況和(he)沖洗水量?

優點:對粉塵的適應性強,除塵效率高,適用于處理高溫、高濕的煙氣;無二次揚塵;無錘擊設備等易損部件,可靠性強;能有效去除亞微米級顆粒、SO3氣溶膠和石膏微液滴,對有效控制PM2.5、藍煙和石膏雨。
局限:排煙溫度需低于沖刷液的絕熱飽和溫度;在高粉塵濃度和高SO2濃度時難以采用濕式電除塵器;必須要有良好的防腐蝕措施;濕式電除塵器沖洗水雖采用閉式循環,但要與脫硫水系統保持平衡。
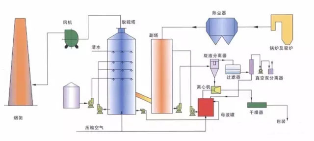
復合式脫硫塔工作時煙氣由引風機鼓入脫硫塔內,在脫硫塔徑向進風管內設有第一級噴淋裝置,對煙氣進行預降溫和預脫硫,經過降溫和預脫硫的煙氣由脫硫塔中下部均勻上升,依次穿過三級噴淋裝置形成的高密度噴淋洗滌反應區和吸收反應區,脫硫液通過螺旋噴嘴生成極細的霧滴為煙氣與脫硫液的充分混合提供了巨大的接觸面積,使得氣液兩相進行充分的傳質和傳熱的物理化學反應,從而達到SO2的高效脫除。脫硫塔內置有兩級脫水除霧裝置,經過脫硫后的煙氣繼續上升,依次經過兩層折板除霧裝置,通過霧氣、小液滴在折板處的多次撞擊形成較大液滴,大液滴與煙氣分離后下落,脫水后的煙氣通過煙道至煙囪排放。

針對以上幾種除塵技術的選擇,當電除塵器對煤種的除塵難易性為“較易”時,可選用電除塵技術;當煤種除塵難易性為“較難”時,可優先選用電袋復合除塵技術,300MW等級及以下機組也可選用袋式除塵技術;對于一次除塵就要求煙塵濃度小于10mg/m3或5mg/m3不依賴二次除塵實現超低排放的,可優先選擇超凈電袋復合除塵技術?其他情況下(包括煤種的除塵難易性為“一般”),可結合二次除塵技術效果?煤質波動情況?場地條件?投資與運行費用等因素綜合考慮選擇?
另外,還可遵循原則:一次除塵器出口煙塵濃度為30mg/m3~50mg/m3時,二次除塵宜選用濕式電除塵器;一次除塵器出口煙塵濃度小于30mg/m3,二次除塵也可選用濕式電除塵器,實現更低的顆粒物排放濃度,更好地適應煤炭市場等因素的變化,投資與運行費用也會適當增加?一次除塵器出口煙塵濃度為10mg/m3~30mg/m3時,二次除塵宜選用復合塔脫硫技術協同除塵,并確保復合塔的除霧除塵效果?
新澤煙氣超低在線監測系統是采用世界先進在線分析技術與中國環保監測技術相結合,通過多年在工業流程領域中積累的豐富經驗精心打造而成。應用于煙氣中煙塵濃度和固態污染物以及溫度、壓力、流速、濕度、大氣壓及氧氣的在線監測,并通過數據采集處理系統生成圖譜、環保報表,可將數據遠傳至各級環保部門。


需求溝通傾聽客戶需求,了解用戶使用環境和現場工況
方案設計根據現場實際工況,針對性出具解決方案
合同簽訂技術和商務規范確認,簽訂合作協議
產品制作選擇最優質的元器件,嚴格按照技術協議
調試安裝現場規范安裝,靜態動態調試,分析儀運行
售后服務后續維護,持續跟進,終身維修