優質的服務流程
· quality of service processes ·

需求溝通傾聽客戶需求,了解用戶使用環境和現場工況
方案設計根據現場實際工況,針對性出具解決方案
合同簽訂技術和商務規范確認,簽訂合作協議
產品制作選擇最優質的元器件,嚴格按照技術協議
調試安裝現場規范安裝,靜態動態調試,分析儀運行
售后服務后續維護,持續跟進,終身維修

全國熱線
銷售熱線
公司地址山東濟(ji)南(nan)市槐蔭區太(tai)平河南(nan)路1567號均和云(yun)谷(gu)濟(ji)南(nan)匯(hui)智港6號樓
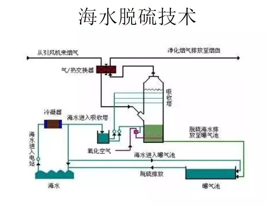
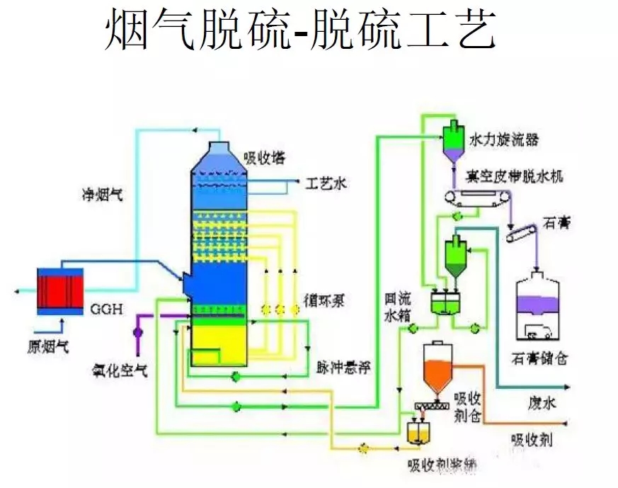
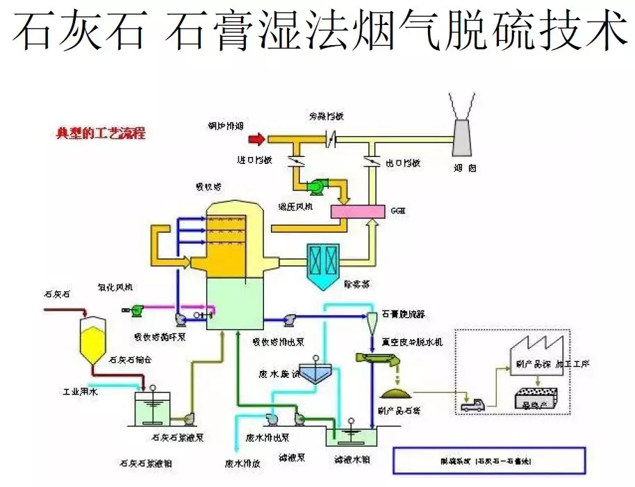
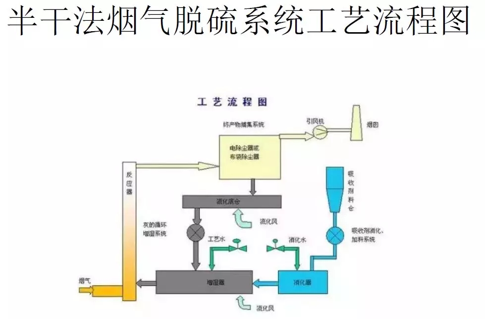
脫硫方法有三種:燃燒前脫硫、燃燒中脫硫、燃燒后脫硫。燃燒后脫硫又稱為煙氣脫硫,按脫硫劑種類來分,主要包括鈣法脫硫、鎂法脫硫、鈉法脫硫、氨法脫硫、堿法脫硫等五種;按脫硫劑干濕狀況,可分為濕法脫硫、干法脫硫、半干法脫硫。各類脫硫技術流程圖如下:
燒結煙氣脫硫↓

海水脫硫技術↓

煙氣脫(tuo)硫-脫(tuo)硫工藝↓

石(shi)(shi)灰石(shi)(shi)-石(shi)(shi)膏濕法煙氣脫硫技術(shu)↓

氧化鎂(mei)法煙氣脫硫工藝↓

典型雙堿(jian)法脫硫↓

半干(gan)法脫硫工藝流程圖↓

脫硫脫硝除塵一體化(hua)設備流程(cheng)圖↓

半干法(fa)脫(tuo)硫(liu)工藝流程↓

帶爐內煅燒流化床脫(tuo)硫技術↓

半干(gan)法(fa)煙氣脫硫(liu)系(xi)統工藝流程(cheng)圖(tu)↓

濕法粗粉脫硫生產流程圖↓

石灰石/石灰 石膏法煙氣脫硫(liu)工藝(yi)↓

脫硫(liu)工(gong)藝(yi)流(liu)程圖↓

石灰(hui)石-石膏濕法脫硫工藝流程圖↓

循環流化(hua)床脫(tuo)硫技術工藝流程圖↓

工藝(yi)流程-雙堿法(fa)脫硫系統↓


需求溝通傾聽客戶需求,了解用戶使用環境和現場工況
方案設計根據現場實際工況,針對性出具解決方案
合同簽訂技術和商務規范確認,簽訂合作協議
產品制作選擇最優質的元器件,嚴格按照技術協議
調試安裝現場規范安裝,靜態動態調試,分析儀運行
售后服務后續維護,持續跟進,終身維修